Supply Chain
Fuse Data and Forecasts to Reduce Risk and Sustain Operations
Readiness Challenge:
Supply Chain Management
Teams must anticipate and address operational sustainment, demand planning, and supply chain risks before issues arise—when every hour of downtime matters. It’s time to move beyond outdated statistical models and adopt proactive, explainable AI forecasting.
Organizations require interoperable AI solutions capable of fusing vast data sources and applying predictive analytics across complex supply chains. These solutions simulate, adapt, and respond in real time, generating the trust and agility needed to act decisively under pressure.

Powered by Virtualitics Integrated Readiness Optimization
AI Insights in IRO Reveal:
What gaps put the supply chain at risk?
Outsmart disruption. Quickly identify and quantify supply chain issues before operations are impacted.
How should we respond?
Optimize intelligently. Efficiently prioritize fixes, deliver key insights, and propose targeted alternatives.
What if?
Turn risk into readiness. Find solutions for all unanticipated supply chain challenges.

What customers are saying about IRO:
Ensure Supply Chain Stability and Efficiency
Key IRO features that support uptime:
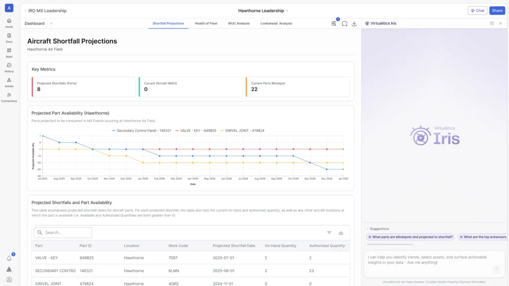
Shortfall Projection
Determine when critical resources will become unavailable based on current or proposed planning.
Resource Constraint Analysis
Identify limiting factors across inventory based on current, scheduled, and predicted needs.
Operational Planning
Simulate strategies and surges in asset usage to determine impacts on operations and availability.
Parts Demand Projection
Anticipate critical resource needs in advance to ensure the necessary support is in place to maintain uptime and performance.
Deployed at Scale in the Mission Today
Time to Value
From data access to full-scale deployment
Awarded to Virtualitics
Our growing patent portfolio demonstrates our level of investment in AI innovation
IRO Deployments
Across all major military branches
Want to learn more? Let's chat.
Meet With Us